OpenAI为龙虾紧急收购了一家23人公司量子位
龙虾太火,OpenAI也是动作不停——
前脚刚挖来龙虾之父,后脚又立马收购了一家新公司。
而且瞄准的还是颇让人在意的智能体安全问题。
据OpenAI公告,此次被收购对象为Promptfoo,一家专注于AI安全与评测的初创公司。
稍一打听便知,这家公司在开源社区还是小有名气的——
其评测框架Promptfoo是AI应用评测领域最流行的开源工具之一,拥有30多万开发者用户,截至目前GitHub已斩获11.2K star。
在被收购前,OpenAI、Anthropic、亚马逊等也都是它的忠实用户。
据OpenAI B2B应用CTO表示,随着企业将“AI同事”部署到实际工作流程中,评估、安全性和合规性成为基本要求。
因此,Promptfoo也算是补齐了OpenAI在“龙虾安全”方面的关键一环。
而被OpenAI收购后,Promptfoo也将继续保持开源。
谁是Promptfoo?
公开资料显示,Promptfoo成立于2024年,一共有两位创始人。
联创兼CEO曾任Discord LLM工程与开发者平台负责人,联创兼CTO曾任Smile Identity(数字身份认证公司)工程副总裁及AI主管。
创立Promptfoo的初衷,仅仅是因为团队关注到:
人工智能系统日益复杂,而安全工具却未能跟上步伐。
于是他们决定从主流大模型之路中划开一道缺口,为开发者和企业提供一些AI安全检测工具,主打一个差异化竞争。
没想到,这一选择还真赌对了。
短短两年过去,这个至今不过23人的小团队却取得了骄人战绩——
超过35万名开发者用过它家的产品,每月活跃用户达13万,财富500强企业中超过25%的团队(约125家)都在使用其产品。
而这份成绩单也让其获得了资本市场的认可。
其最新一轮融资官宣于2025年7月,当时由顶级风投Insight Partners领投、a16z参投,Promptfoo完成了1840万美元(约合人民币1.27亿)A轮融资。
另据金融信息平台PitchBook数据显示,Promptfoo自成立以来已融资2300万美元(约合人民币1.58亿),去年7月的融资使其投后估值达到8600万美元(约合人民币5.92亿)。
(注:以上不含此次收购交易金额,双方对本次交易均暂未披露。)
而能在短时间内获得如此用户规模和融资,核心还要得益于其产品——也就是我们开头提到的Promptfoo开源评测框架。
这个框架要解决的是一个很多AI团队正在面对的现实问题:
大模型很好用,但很难测试。
在传统软件开发中,开发者可以通过单元测试、自动化测试来确保系统稳定运行;但到了大模型时代,很多团队往往只能靠不断试prompt、人工查看输出的方式来调模型。
不仅效率低,而且很难保证上线后的稳定性和安全性。
而Promptfoo想做的,就是把AI应用测试变成一套标准化的工程流程。
具体主要包括以下几类能力:
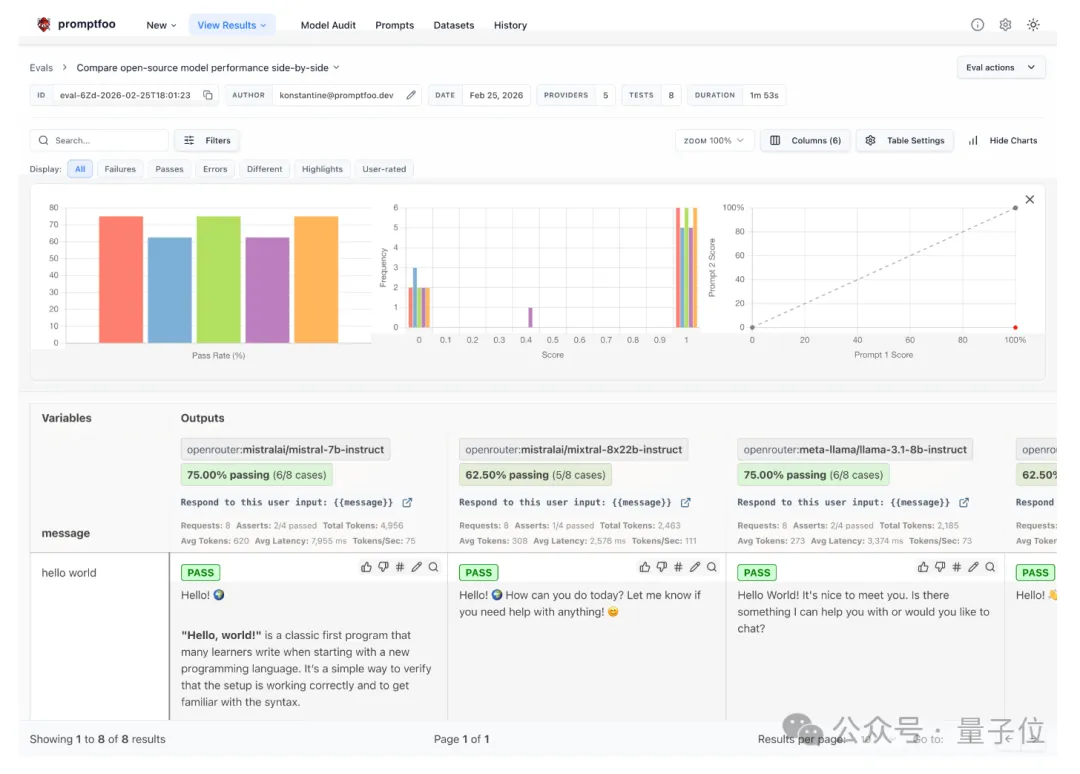
一是自动化评测。开发者可以批量测试不同的提示词和模型,让系统自动评估输出效果。
比如下图就是Promptfoo在对比不同开源模型的性能:
二是AI红队演练。系统会模拟真实用户可能发起的各种攻击,从而提前发现LLM应用中的潜在漏洞,并生成完整的安全漏洞报告。
三是工程化集成。Promptfoo可以直接嵌入开发流程,例如在CI/CD流程中自动运行模型测试、在代码提交时自动扫描LLM相关安全问题、将评测结果共享给团队等。
一言以蔽之,Promptfoo试图把原本充满玄学的“调prompt和测模型过程”,变成一套像软件测试一样可重复、可量化的工程体系。
从使用方式上看,它既提供网页可视化界面,也支持命令行工具(CLI),开发者可以直接在本地或服务器运行大规模评测任务。
Promptfoo表示,其长期愿景是让这个框架成为AI领域的“标配工具”,就像CI(持续集成)在DevOps领域的地位一样不可或缺。
每次引入新模型、更改提示词或集成新工具时,系统都会自动对其进行评估与红队测试,并根据安全报告的结果,决定放行或拦截。
而在当下这个智能体时代,或者说“龙虾时代”,Promptfoo的作用肉眼可见地变得愈发重要。
事实上,从去年拿到A轮融资起,他们就开始将重心转向了智能体。当时他们观察到:
互联网正在为智能体进行重构。
具体表现为四大趋势:多智能体协作、MCP成为标准协议、语音交互爆发、测试驱动开发。


